Industry Analytics Page

Use this page to view analytics for your BPM's product listings. This serves as a dashboard that shows the performance of your listings, in terms of selection or specification for an A/E project.

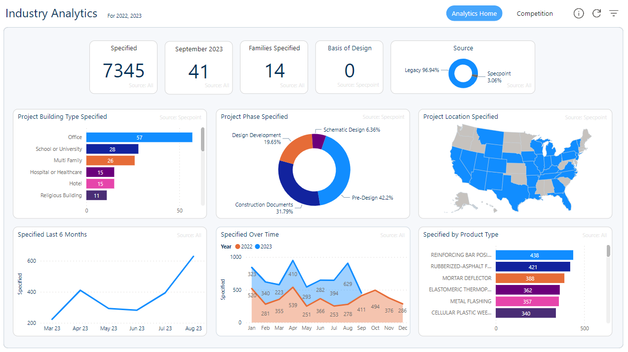
To focus on data based on specific criteria, such as location and unique Specpoint families in which a product is specified, industry analytics organizes data into widgets. On the Industry Analytics page, the following types of widgets are available:

Type Description
Key Performance Indicator (KPI) Widgets These widgets show how design professionals from A/E firms view and specify your BPM's product listings in their projects. Use KPI widgets to view the number of times that your product listings were specified, based on specific criteria.

See KPI Widgets.

Specpoint Data Widgets These widgets show how design professionals from A/E firms view and specify your BPM's product listings in their Specpoint projects. Use Specpoint data widgets to view the number of times that your product listings are specified, based on specific criteria. The criteria used are intelligent project parameters within Specpoint for A/E firms.

See Specpoint Data Widgets.

Specpoint and Legacy Data Widgets These widgets enable you to gain insight on a product listing's performance in Specpoint A/E projects and in legacy applications (such as MasterWorks), based on specific criteria.

See Specpoint and Legacy Data Widgets.